時間:2021-09-26 14:08:28 作者:無名 瀏覽量:31
游戲加加 V5.3.829.915(電腦)簡介
游戲加加5.3.829.915電腦版是一款功能強大的專業助手軟件吃雞。游戲加加是一款可以簡單而強大的游戲對于精靈一個工具。我們使用游戲加軟件來提供圖形卡存儲器,杯子存儲器和其他基本信息,同時也提供給你高清晰的屏幕截圖,隨時記錄游戲的好時機。喜歡玩絕地努力求生的玩家可以不要錯過了,趕快到下載站下載吧。
軟件功能
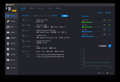
1、硬件信息:自動從計算機獲取硬件配置信息。自動檢測計算機操作系統、處理器、圖形卡、主板、主硬盤、顯示器、內存等硬件詳細信息。準確的硬件檢測可以幫助您更方便直觀地查看計算機配置信息。可以截圖、復制等。一鍵點擊
2、桌面顯示:在桌面上實時顯示硬件運行信息;用戶可以根據需要選擇要顯示的硬件運行信息。實時硬件監控可以通過幫助學生用戶更清晰直觀地了解我們自己電腦的運行狀態和健康發展狀況,幫助企業用戶更高效地使用電腦。
3、游戲內顯示:監控游戲內硬件、游戲內設置和操作;實時硬件監控可以讓用戶更清晰、直觀地了解當前計算機的運行狀態和健康狀態。同時,無論是更改要顯示的信息技術還是需要調整ReShade的畫質補丁方案,都可以通過調用游戲內操作系統界面可以進行設計更改。

軟件亮點
1. 熱鍵保護:游戲過程中可以選擇保護部分系統按鍵;此功能解決了一些系統熱鍵可能會導致操作員在游戲中錯誤的問題,造成不必要損失的問題。
2. 游戲加速:根據不同電腦設置調整電源計劃。啟用此功能后,您將獲得專為游戲玩家定制的游戲優化和加速程序。

更新內容
修復部分用戶無法正常運行游戲的問題